Real-time Data Visualization For an HR Department

How the development and implementation of 10+ custom Power BI dashboards empowered an enterprise software company to switch from a reactive hiring paradigm to a proactive one and decrease the time to fill a vacancy by 21%.

Team:

Data Engineer, BI Analyst, QA Specialist, Project Manager

Challenge

*instinctools constantly hires different types of developers, DevOps, QA specialists, business analysts and project managers. They can be recruited into the company’s staff or as contributors to a particular project.

For the past 3 years, *instinctools has grown by 30%, which, at some point, caused mixed feelings among the stakeholders. As undeniably great as rapid growth is, it also creates the necessity for better awareness of the recruiting efforts.

Real recruiting has nothing to do with copying-and-pasting the vacancies and waiting peacefully for tons of applications. Real recruiting is about channel efficiency and productivity of both individual recruiters and the whole team. The biggest mistake that a recruiter can make is flying blind.

Listening to your gut or following your instincts might have a point just to a certain extent. When a company’s future is on the line, instincts must be complemented with strategy. Hence, *instinctools hiring team required high-quality recruitment analytics to make truly informed, data-driven decisions.

Although at the start of the project the company had been using Huntflow – a professional CRM for recruiters, its built-in analytics wasn’t informative and detailed enough to meet the company’s needs.

What head-scratches did we have?

5AF5B36B-1FC8-42C7-9200-6AFBDE5214C1Created with sketchtool.

Quick and well-thought-out decision-making was impossible, so time to fill increased and candidates were oftentimes poached by competitors.

8E41CBAC-7238-406C-8F2B-4B17BC355BAACreated with sketchtool.

The head of recruiting couldn’t see the whole picture on the department performance and wasn’t able to plan the hiring process accurately.

29538671-CEA3-4C8A-BCFF-D85809AA6A66Created with sketchtool.

The correlation between recruiters' efforts and results wasn’t vivid.

0309DC7D-B8E1-478F-9FF5-C45454448BDBCreated with sketchtool.

The lack of offer acceptance analytics got in the way of understanding what influenced candidates’ decisions and what could be improved.

Solutions

One of the greatest and simplest ways to gain easy access to real-time data is to implement business intelligence tools. Modern technologies allow for the data analyses in larger volumes and at a higher speed.

Because *instinctools uses Power BI for their internal analysis, we decided to integrate data from Huntflow with this system. Every 24 hours all the data from Huntflow is sent to the cloud storage, which Power BI connects to for further analysis and visualization.

The solution was gradually developed in close collaboration both with the head of recruiting and the CEO.

During the project, we managed to narrow a tremendous amount of data down to the important metrics. In total, 10+ dashboards were made to provide top-notch analytics for the company’s different roles.

Here are some of the dashboards that *instinctools recruiting managers use:
6BE96A4F-38F6-42E2-BCF7-8A967C0C4359Created with sketchtool.

Overview provides a bird’s eye view of the company’s recruiting processes.

FD982496-1265-410B-BFCA-CA3E720E9899Created with sketchtool.

Efficiency measures recruiting efforts against the number of candidates that have accepted the offers. The statistics clearly show whether these numbers align with the goals recruitment has right now and whether their targets will be met in future at this capacity.

ABCA7D14-9EB1-48D2-B882-81172447F4A6Created with sketchtool.

Vacancy overview is an operational report on all the currently open positions. The data represented on this dashboard keeps recruiters and heads of units in sync regarding vacancy states and hiring priorities.

0BDD9A4D-2F27-485D-B53E-5F862946700ACreated with sketchtool.

Vacancies/Details visualizes the speed at which the candidates move down the funnel. Apart from that, it’s possible to look through the information on each candidate.

29E253F1-F5B6-429F-8254-35E2BF81F527Created with sketchtool.

Offers contains dynamic reports on sources and channels of hire, interviews, offer acceptance rate (OAR), and, last but not least, declines, which are the other side of the OAR coin. Understanding what keeps talent from saying “yes” to the offer has given an opportunity to improve the hiring process and other aspects within the company that influenced candidates’ decision.

F1699F68-39DC-4F69-871D-896DB43AB0ADCreated with sketchtool.

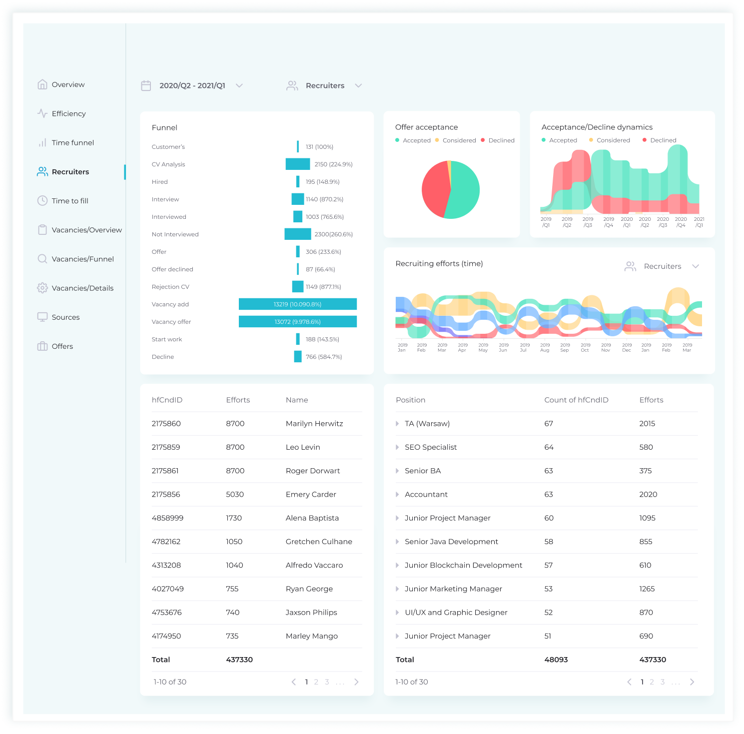
Recruiting conversion rate provides insights into the value and effectiveness of *instinctools’ recruiting process. This dashboard describes hiring efficiency in terms of efforts of a particular recruiter on each vacancy: offer acceptances/declines and acceptance/declines dynamics in the timeframe. Such an approach is essential to determine the room for improvement for each recruiter individually and hone their performance.

1EB849C9-D6C1-476A-B0BF-614C677EBA20Created with sketchtool.

Sources reveals which sourcing platforms (job boards, the company’s career page, employee referrals, etc.) are the most effective. With this operational KPI, recruitment managers can better understand their recruiting expenditures, stop using futile channels and switch to the ones that bring in really interested and qualified candidates.

239F57EF-3772-4982-95BA-C894A76845CFCreated with sketchtool.

Time to fill measures the amount of time it would take to locate and hire a potential new employee. The process begins with a requisition being approved by a company and extends to the point when the offer is accepted by the candidate. Essentially, it gives managers the opportunity to understand how long it takes to fill a job position and, thus, helps them plan hiring better. These metrics also serve as a warning when the hiring process takes too long. Within the dashboard, there’s a possibility to filter out the data by areas of expertise, location and timeframe. Most importantly, reviewing time to fill analytics helps predict how long it will take a candidate to accept the offer and, as a result, increases the chances of them starting to work on a project on time.

Traditionally, talent acquisition teams focus on tactical or efficiency metrics such as time to hire or number of hires made over a given period. These recruiting metrics are useful insofar as they help to observe inefficiencies and opportunities to improve the hiring process; but they’re reactive rather than proactive or predictive—and they certainly don’t matter to executives as much as they matter to recruiters. The key figures for C-levels are strategic – the ones that are directly linked to business outcomes. The dashboards that the CEO usually looks through are Overview, Vacancy funnel, Offers, and Time to fill.

Value

Now that the recruiting department has the power of data at hand, they understand better how the organization is attracting talent and can improve on it. With flexible, expandable analytics sliced and diced according to their specific needs, recruiters got a clear picture of the talent pipeline, which shows the path of every candidate from every source through every stage of the hiring process.

The numbers speak for themselves – thanks to considerable insights into the recruitment, Instinctools started to fill the positions 21% faster than it used to. Moreover, the diligent analysis of salary expectations allowed the C-levels to make the necessary adjustments to the wage scale.

In general, the created metrics cover a lot of important KPIs, which bring greater transparency in hiring and, ergo, make it possible to plan the company’s capacity. Currently, not only can the executives adjust salaries to match the market, they can also track the trends in expertise, react to them in no time, and plan the start of customer projects more reliably since they know how much time it takes to fill a particular position.

Technologies

MS SQL
Azure
Power BI
Huntflow API
Google Docs
MySQL
MySQL
PostgreSQL
Python
Python
1C
SMART

Do you have a similar project idea?

Anna Vasilevskaya
Anna Vasilevskaya Account Executive

Get in touch

Drop us a line about your project at contact@instinctools.com or via the contact form below, and we will contact you soon.